SafeTag Tracking is a comprehensive solution for tracking and managing safety compliance in real-time. With its user-friendly interface and powerful features, it enables organizations to streamline their safety processes and ensure compliance with industry regulations.
I transformed detailed Figma designs into a responsive and interactive web application using React.js and Tailwind CSS. This involved creating reusable components, ensuring cross-browser compatibility, and optimizing for performance to deliver a seamless user experience.
State ManagementImplemented efficient state management using Context API and local storage to handle user authentication, preferences, and application data. This ensured a smooth and consistent user experience across different sessions and devices.
LocalizationImplemented localization features using i18next, allowing the application to support multiple languages and cater to a diverse user base. This included translating UI elements, managing language resources, and ensuring proper formatting for dates and numbers.
API IntegrationIntegrated REST APIs using Axios and Tanstack Query to fetch and manage data efficiently. This included handling authentication, error handling, and data caching to enhance the application's performance and reliability.
Maps IntegrationIntegrated Google Maps API to provide location-based services and enhance user experience. This included displaying maps, adding markers, marker clustering, and implementing geolocation features to help users find relevant information quickly and easily.
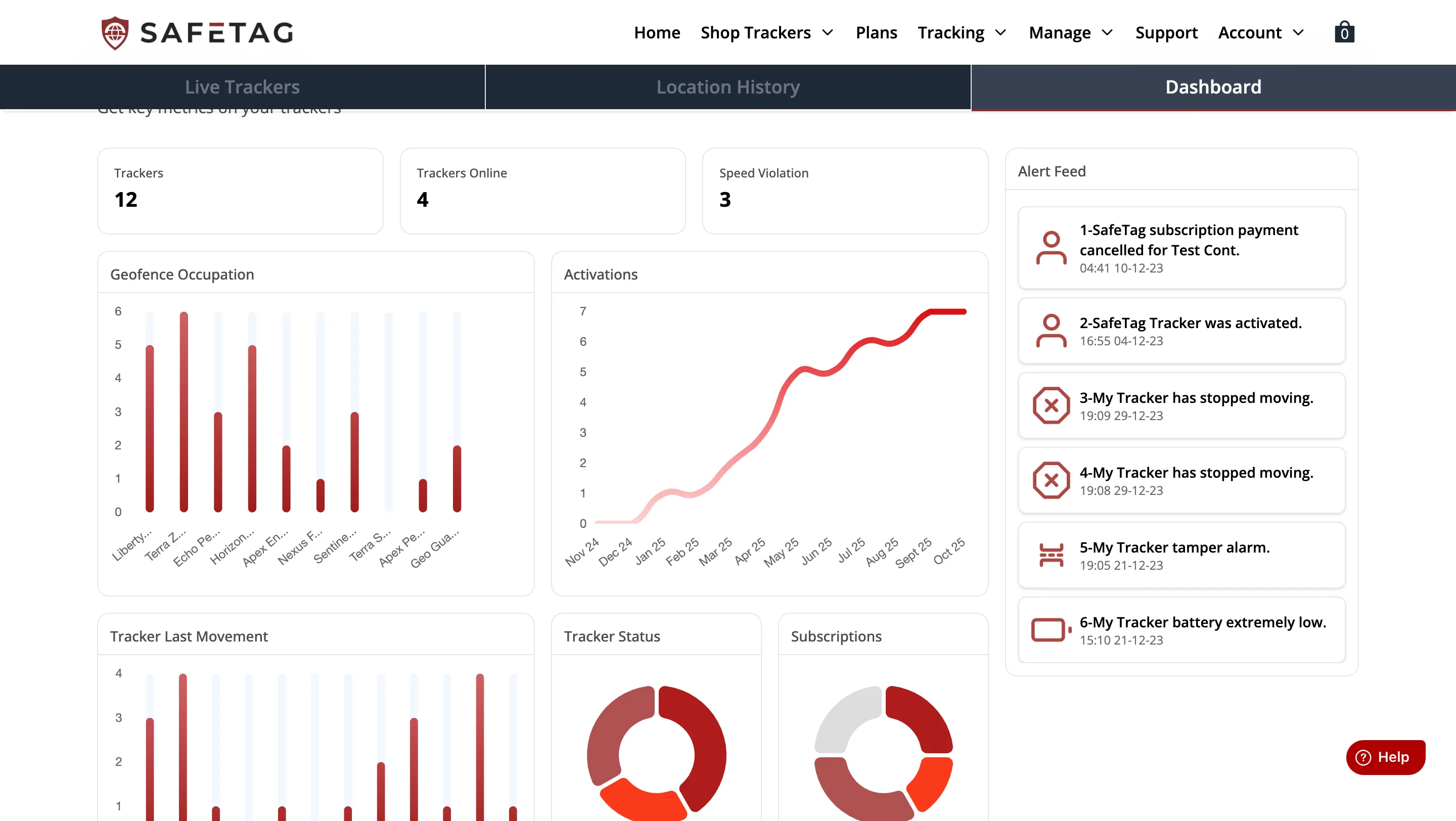
Data VisualizationImplemented data visualization features using Chart.js to provide insights into safety compliance metrics. This included creating interactive charts and graphs to display key performance indicators and trends over time, enabling users to make data-driven decisions.

Landing Page

Account Page
Activate Tracker Page

Dashboard Page

Device History Page

Geofences Page
Live tracking Page
Manage Tracker Modal

Products Page

3D Product Model Viewer
Tracker Settings